Estadística
















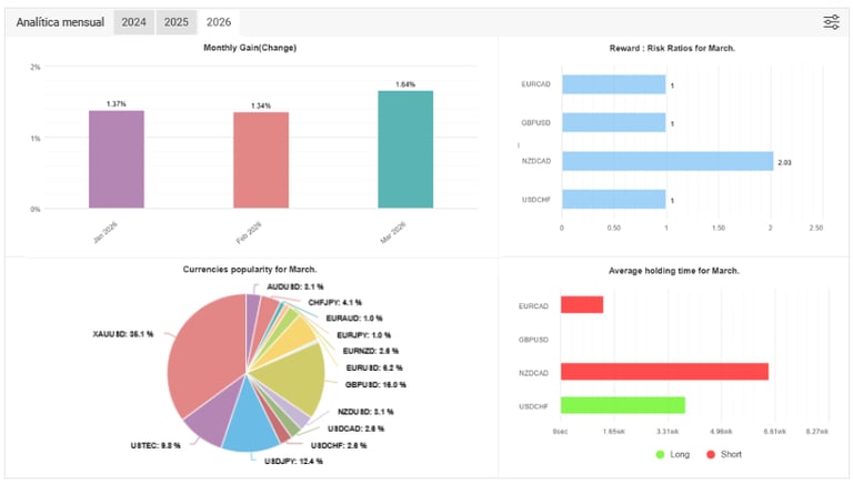
En esta sección podrás notar parte de nuestra estadística operativa, activos, rendimientos mensuales, riesgos, profits, montos en los fondos de inversiones que se manejan, todo a través de nuestro Bróker/Banco aliado, utilizando la mejor tecnología para los mercados búrsatiles.
Vistazo Estadístico:
















